В AppMetrica появился единый дашборд для аналитики ключевых метрик приложения
В AppMetrica появился единый дашборд для аналитики всех ключевых метрик приложения — от динамики доходов и поведения пользователей до маркетинговых метрик и показателей стабильности.
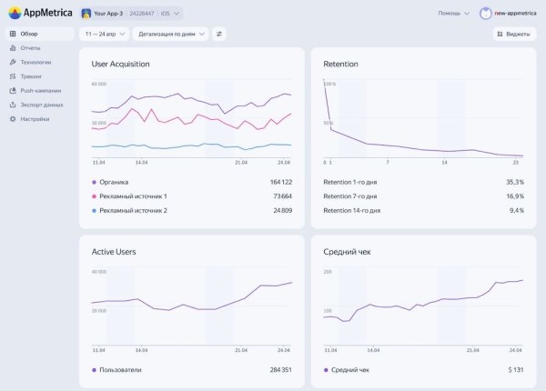
Сейчас на дашборде AppMetrica доступны виджеты, которые помогут отслеживать User Acquisition, Retention Rate, ARPU и ARPPU, Crash-free сессии и другие показатели. Отслеживать конверсию можно прямо на главном экране — для этого нужно выбрать виджет отчета по воронкам. AppMetrica покажет этап воронки, которому стоит уделить внимание, а на виджете по крэшам можно будет увидеть самые частые баги и количество устройств, которые они затрагивают.
Пользователи могут кастомизировать дашборд, выбрать только нужные метрики из библиотеки виджетов и переходить к отчетам по ним в один клик.

Чтобы начать работу с дашбордом, нужно установить AppMetrica SDK — большая часть данных для аналитики начнет собираться автоматически.
Напомним, в августе текущего года аналитический сервис AppMetrica успешно прошел ежегодный аудит ISO 27001, который подтвердил его полное соответствие международным стандартам информационной безопасности.